| 일 | 월 | 화 | 수 | 목 | 금 | 토 |
|---|---|---|---|---|---|---|
| 1 | 2 | 3 | ||||
| 4 | 5 | 6 | 7 | 8 | 9 | 10 |
| 11 | 12 | 13 | 14 | 15 | 16 | 17 |
| 18 | 19 | 20 | 21 | 22 | 23 | 24 |
| 25 | 26 | 27 | 28 | 29 | 30 | 31 |
- Strings
- MFT
- ESXi
- filescan
- dreamhack
- Docker
- elasticsearch
- XSS
- imageinfo
- 안드로이드
- binwalk
- ctf
- Volatility
- SQL Injection
- frida
- kibana
- Suninatas
- CTF-d
- vulnhub
- Openstack
- beebox
- diva
- igoat
- 인시큐어뱅크
- InsecureBank
- 2018
- foremost
- base64
- lord of sql injection
- otter
- Today
- Total
Information Security
HackRF One 설치 본문
HackRF 설치
칼리 리눅스 업데이트를 진행한 후 아래와 같은 명령어로 hackrf 설치한다.

hackrf_info 명령어를 입력하면 hackrf_one 장비를 연결하지 않으면 아래와 같이 보여준다.

hackrf_one 장비를 연결하면 아래와 같이 보여준다.

GQRF 설치
gqrx는 GNU 라디오와 Qt GUI 툴킷을 사용하여 구현된 오픈 소스 소프트웨어 정의 라디오(SDR) 수신기이다.
다음 명령어를 통해 설치를 진행한다.

설치가 완료되면 해당 디렉터리로 이동한다.

설치한 디렉터리로 이동 후 build 디렉터리를 생성한 후 cmake 명령어 실

첫 번째 에러가 뜨는 것을 알 수 있다.

qt5 관련된 파일을 설치한다.

아래 명령어를 통해 qt5가 설치된 것을 확인한다.

qt5 모듈도 같이 설치를 해준다.

다시 cmake 명령어를 실행 시 아래와 같이 에러를 확인한다.

gqrx를 제대로 빌드하고 실행하려면 다음 패키지들도 함께 설치해 준다

다시 한번 에러페이지를 확인할 수 있다.

libpulse 라이브러리의 개발 헤더와 CMake 구성 파일을 포함하고 있어 설치를 진행해 준다.

다시 한번 cmake를 진행하면 아래와 같이 보여준다.

그런 다음에 make 명령어를 실행한다.

gqrx 명령어 실행 시 아래와 같이 보여준다.

PulseAudio 실행시키면 아래와 같이 보여준다.

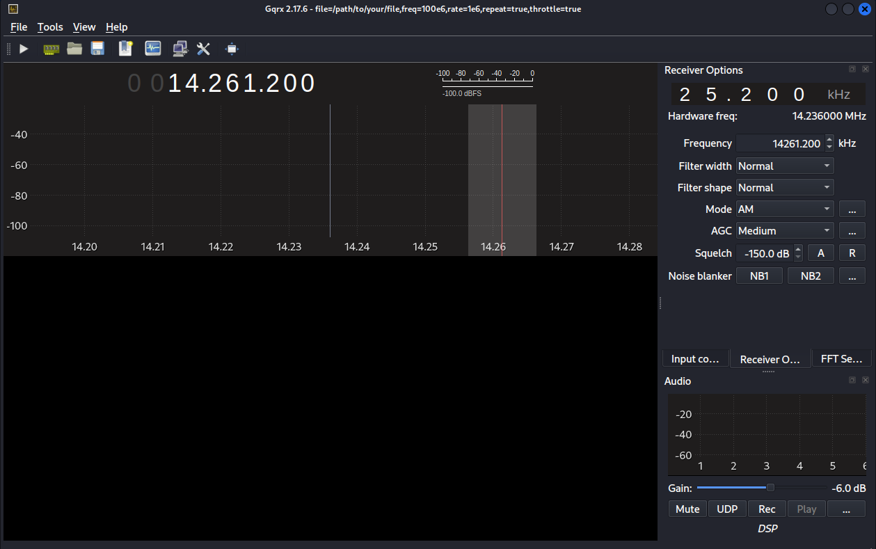
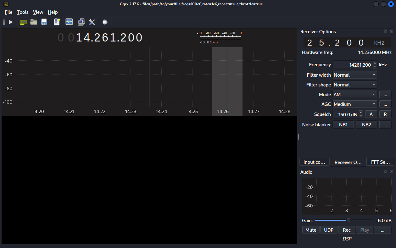
gqrx 프로그램이 실행되는 것을 알 수 있다.

GNU RADIO 설치
아래와 같이 명령어를 입력한다.

설치가 완료되면 아래와 같이 진행한다.

GNURADIO를 실행시킨다.

GNU Radio 프로그램이 실행되는 것을 알 수 있다.

